

Managing 80+ Seller Accounts: Calibray was serving over 80 Amazon Seller brands, each requiring periodic performance reports across ads, sales, inventory, and profitability metrics.
Manual Data Extraction: Multiple team members were logging into Amazon Seller Central and Amazon Ads portals daily to manually download reports in CSV format.
Resource-Heavy Reporting Workflow: Several analysts were involved in cleaning, merging, and transforming raw files before building charts in PowerPoint.
No Real-Time Visibility: Clients relied on static monthly or weekly presentations and had no access to live performance data.
Scalability Risk: As brand count increased, reporting workload grew linearly, creating operational bottlenecks and limiting agency growth.
Data Fragmentation: Seller and Ads data existed in silos, preventing unified KPI calculations such as TACoS, blended ROAS, and contribution margin.
Brands Managed
80 → 80 accounts
Automated reporting across all managed Amazon Seller accounts
Manual Reporting Effort
8 → 0.5 hours per brand
Average monthly reporting effort per brand reduced
Client Data Accessibility
0 → 100 %
Clients gained real-time dashboard access
Operational Scalability
1 → 4 x capacity
Agency reporting capacity increased without proportional headcount growth
Automated Multi-Account Data Ingestion: Built a scalable ETL pipeline to pull daily data from 80+ Amazon Seller accounts via SP-API and Amazon Ads API with rate-limit-aware scheduling.
Centralized Data Warehouse: Designed a structured warehouse consolidating sales, ads, traffic, and inventory data across all brands and marketplaces.
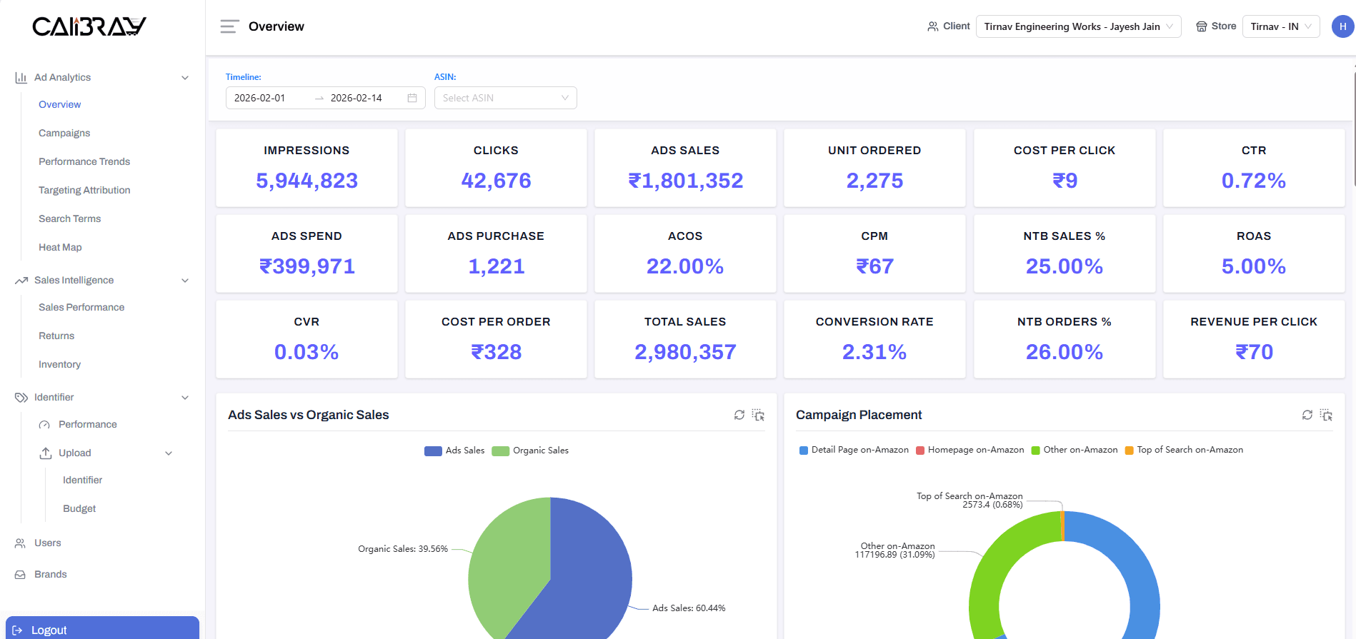
Advanced KPI Engine: Engineered logic to compute 200+ KPIs including TACoS, ACOS, blended ROAS, contribution margin, inventory turnover, and SKU-level profitability.
Interactive Client Dashboard: Replaced PowerPoint reporting with a secure login-based analytics portal where each brand could view real-time data.
80+ Dynamic Analytics Visualizations: Implemented advanced charts for campaign performance, keyword trends, sales velocity, portfolio health, and time-series comparisons.
Multi-Tenant Architecture: Enabled brand-level data isolation while maintaining centralized administrative control for the agency.
Operational Automation: Eliminated the need for manual CSV downloads and chart creation, freeing analyst time for campaign optimization.








Managing multiple Amazon brands? Let’s centralize your performance intelligence. Learn more about our Data Engineering & Analytics Platform service.
Get product updates and engineering insights.
Skip the backlog. Connect with our architects to build something legendary.